将 Docker Scout 与 GitHub Actions 集成
目录
以下示例展示了如何使用 GitHub Actions 设置 Docker Scout 工作流。该操作由拉取请求触发,构建镜像并使用 Docker Scout 将新版本与生产环境中运行的该镜像版本进行比较。
此工作流使用 docker/scout-action GitHub Action 运行 `docker scout compare` 命令,以可视化拉取请求的镜像与生产环境中运行的镜像的对比情况。
先决条件
- 本示例假定您在 Docker Hub 或其他注册表中有一个现有镜像仓库,并且已在该仓库中启用了 Docker Scout。
- 本示例利用环境,将拉取请求中构建的镜像与名为 `production` 的环境中的同一镜像的不同版本进行比较。
步骤
首先,设置 GitHub Action 工作流来构建一个镜像。这与 Docker Scout 本身无关,但您需要构建一个镜像才能进行比较。
将以下内容添加到 GitHub Actions YAML 文件中
name: Docker
on:
push:
tags: ["*"]
branches:
- "main"
pull_request:
branches: ["**"]
env:
# Hostname of your registry
REGISTRY: docker.io
# Image repository, without hostname and tag
IMAGE_NAME: ${{ github.repository }}
SHA: ${{ github.event.pull_request.head.sha || github.event.after }}
jobs:
build:
runs-on: ubuntu-latest
permissions:
pull-requests: write
steps:
# Authenticate to the container registry
- name: Authenticate to registry ${{ env.REGISTRY }}
uses: docker/login-action@v3
with:
registry: ${{ env.REGISTRY }}
username: ${{ secrets.REGISTRY_USER }}
password: ${{ secrets.REGISTRY_TOKEN }}
- name: Setup Docker buildx
uses: docker/setup-buildx-action@v3
# Extract metadata (tags, labels) for Docker
- name: Extract Docker metadata
id: meta
uses: docker/metadata-action@v5
with:
images: ${{ env.REGISTRY }}/${{ env.IMAGE_NAME }}
labels: |
org.opencontainers.image.revision=${{ env.SHA }}
tags: |
type=edge,branch=$repo.default_branch
type=semver,pattern=v{{version}}
type=sha,prefix=,suffix=,format=short
# Build and push Docker image with Buildx
# (don't push on PR, load instead)
- name: Build and push Docker image
id: build-and-push
uses: docker/build-push-action@v6
with:
sbom: ${{ github.event_name != 'pull_request' }}
provenance: ${{ github.event_name != 'pull_request' }}
push: ${{ github.event_name != 'pull_request' }}
load: ${{ github.event_name == 'pull_request' }}
tags: ${{ steps.meta.outputs.tags }}
labels: ${{ steps.meta.outputs.labels }}
cache-from: type=gha
cache-to: type=gha,mode=max这将创建工作流步骤以
- 设置 Docker buildx。
- 向注册表进行身份验证。
- 从 Git 引用和 GitHub 事件中提取元数据。
- 构建 Docker 镜像并将其推送到注册表。
注意此 CI 工作流将对您的镜像进行本地分析和评估。要对镜像进行本地评估,您必须确保镜像已加载到运行器的本地镜像存储中。
如果将镜像推送到注册表,或者构建的镜像无法加载到运行器的本地镜像存储中,则此比较将不起作用。例如,多平台镜像或带有 SBOM 或出处证明的镜像无法加载到本地镜像存储中。
完成此设置后,您可以添加以下步骤来运行镜像比较
# You can skip this step if Docker Hub is your registry
# and you already authenticated before
- name: Authenticate to Docker
uses: docker/login-action@v3
with:
username: ${{ secrets.DOCKER_USER }}
password: ${{ secrets.DOCKER_PAT }}
# Compare the image built in the pull request with the one in production
- name: Docker Scout
id: docker-scout
if: ${{ github.event_name == 'pull_request' }}
uses: docker/scout-action@v1
with:
command: compare
image: ${{ steps.meta.outputs.tags }}
to-env: production
ignore-unchanged: true
only-severities: critical,high
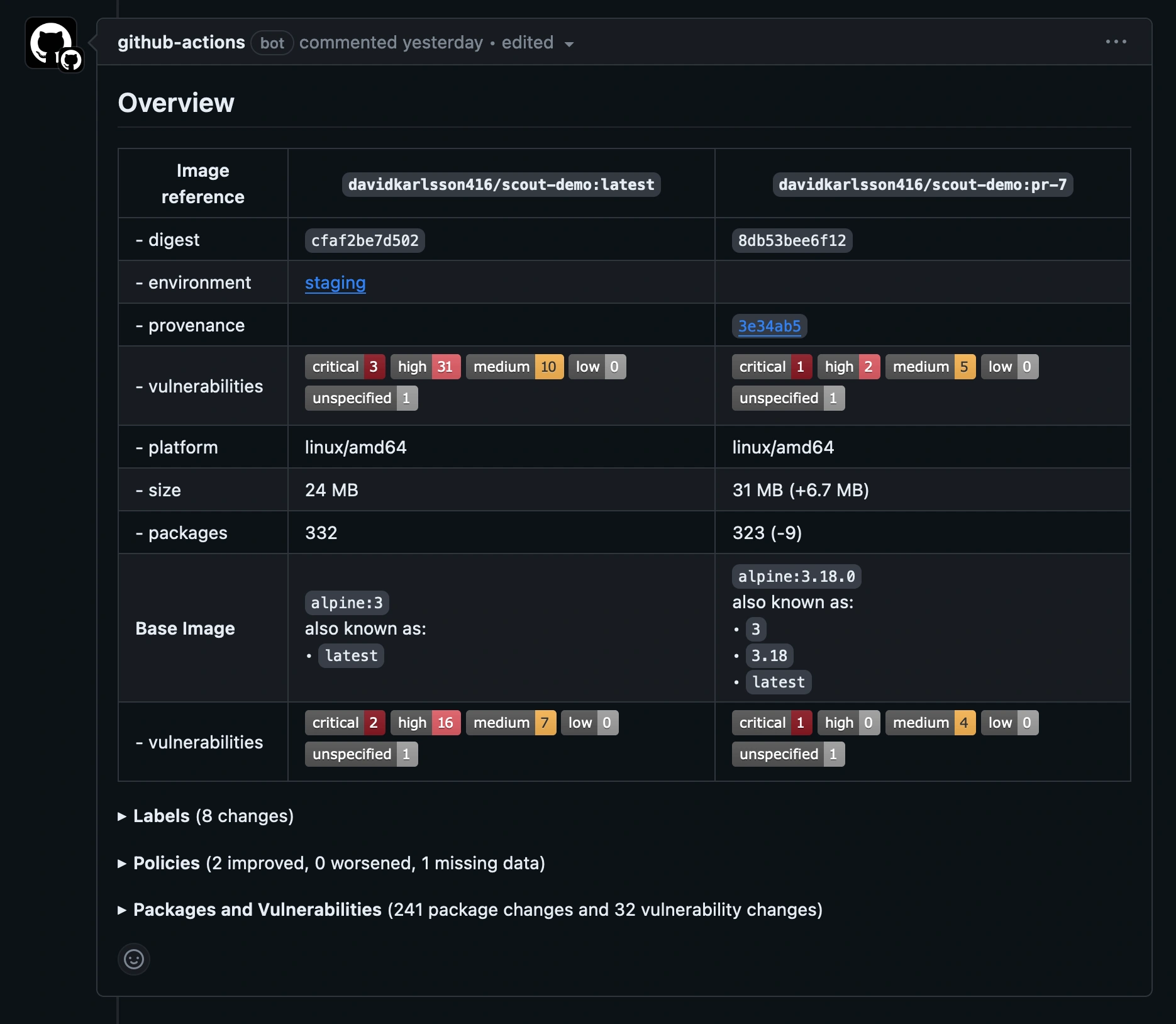
github-token: ${{ secrets.GITHUB_TOKEN }}比较命令分析镜像并评估策略合规性,并将结果与 `production` 环境中的相应镜像进行交叉引用。本示例仅包含严重和高危漏洞,并排除两个镜像中都存在的漏洞,只显示发生了哪些变化。
GitHub Action 默认会在拉取请求评论中输出比较结果。

展开“**策略**”部分以查看两个镜像之间策略合规性的差异。请注意,尽管本示例中的新镜像并非完全合规,但输出显示新镜像的状态已较基线有所改善。
