Docker Scout 指标导出器
Docker Scout 公开了一个指标 HTTP 端点,允许您使用 Prometheus 或 Datadog 从 Docker Scout 中抓取漏洞和策略数据。通过此功能,您可以创建自己的自托管 Docker Scout 仪表板,用于可视化供应链指标。
指标
指标端点公开以下指标
| 指标 | 描述 | Labels | 类型 |
|---|---|---|---|
scout_stream_vulnerabilities | 流中的漏洞 | streamName, severity | 计数器 |
scout_policy_compliant_images | 流中策略的合规镜像 | id, displayName, streamName | 计数器 |
scout_policy_evaluated_images | 流中针对策略评估的总镜像数 | id, displayName, streamName | 计数器 |
流
在 Docker Scout 中,流(streams)概念是 环境 的超集。流包括您定义的所有运行时环境,以及特殊的
latest-indexed流。latest-indexed流包含每个仓库最新推送(和分析)的标签。流主要是 Docker Scout 的内部概念,但通过此指标端点公开的数据除外。
创建访问令牌
要从您的组织导出指标,请首先确保您的组织已加入 Docker Scout。然后,创建一个个人访问令牌 (PAT)——一个秘密令牌,允许导出器使用 Docker Scout API 进行身份验证。
PAT 不需要任何特定权限,但必须由 Docker 组织的所有者用户创建。要创建 PAT,请按照 创建访问令牌 中的步骤操作。
创建 PAT 后,请将其存储在安全位置。在抓取指标时,您需要将此令牌提供给导出器。
Prometheus
本节介绍如何使用 Prometheus 抓取指标端点。
为您的组织添加任务
在 Prometheus 配置文件中,为您的组织添加一个新作业。该作业应包含以下配置;将 ORG 替换为您的组织名称
scrape_configs:
- job_name: <ORG>
metrics_path: /v1/exporter/org/<ORG>/metrics
scheme: https
static_configs:
- targets:
- api.scout.docker.comtargets 字段中的地址设置为 Docker Scout API 的域名 api.scout.docker.com。请确保没有防火墙规则阻止服务器与此端点通信。
添加不记名令牌认证
要使用 Prometheus 从 Docker Scout Exporter 端点抓取指标,您需要将 Prometheus 配置为使用 PAT 作为不记名令牌。导出器要求将 PAT 传递到请求的 Authorization 标头中。
更新 Prometheus 配置文件以包含 authorization 配置块。此块将 PAT 定义为存储在文件中的不记名令牌
scrape_configs:
- job_name: $ORG
authorization:
type: Bearer
credentials_file: /etc/prometheus/token文件的内容应为纯文本格式的 PAT
dckr_pat_...
如果您在 Docker 容器或 Kubernetes Pod 中运行 Prometheus,请使用卷或 secret 将文件挂载到容器中。
最后,重新启动 Prometheus 以应用更改。
Prometheus 示例项目
如果您没有设置 Prometheus 服务器,可以使用 Docker Compose 运行一个示例项目。该示例包含一个 Prometheus 服务器,用于抓取已注册 Docker Scout 的 Docker 组织的指标,以及一个预配置仪表板的 Grafana,用于可视化漏洞和策略指标。
克隆启动模板,用于引导一组 Compose 服务,以抓取和可视化 Docker Scout 指标端点
$ git clone git@github.com:dockersamples/scout-metrics-exporter.git $ cd scout-metrics-exporter/prometheus创建 Docker 访问令牌 并将其存储在模板目录下
/prometheus/prometheus/token的纯文本文件中。令牌$ echo $DOCKER_PAT > ./prometheus/token在
/prometheus/prometheus/prometheus.yml的 Prometheus 配置文件中,将第 6 行metrics_path属性中的ORG替换为您的 Docker 组织命名空间。prometheus/prometheus.yml1 2 3 4 5 6 7 8 9 10 11 12 13global: scrape_interval: 60s scrape_timeout: 40s scrape_configs: - job_name: Docker Scout policy metrics_path: /v1/exporter/org/<ORG>/metrics scheme: https static_configs: - targets: - api.scout.docker.com authorization: type: Bearer credentials_file: /etc/prometheus/token启动 compose 服务。
docker compose up -d此命令启动两个服务:Prometheus 服务器和 Grafana。Prometheus 从 Docker Scout 端点抓取指标,Grafana 使用预配置的仪表板可视化指标。
要停止演示并清理创建的任何资源,请运行
docker compose down -v
访问 Prometheus
启动服务后,您可以通过访问 https://:9090 访问 Prometheus 表达式浏览器。Prometheus 服务器在 Docker 容器中运行,可通过端口 9090 访问。
几秒钟后,您应该在 Prometheus UI 的 https://:9090/targets 处看到指标端点作为目标。


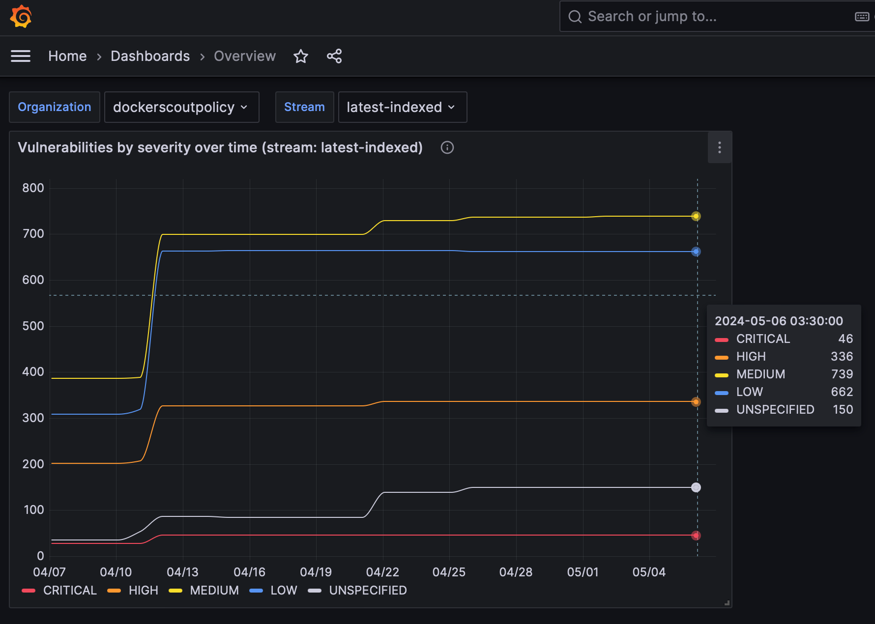
在 Grafana 中查看指标
要查看 Grafana 仪表板,请访问 https://:3000/dashboards,并使用 Docker Compose 文件中定义的凭据登录(用户名:admin,密码:grafana)。




仪表板已预配置为可视化 Prometheus 抓取的漏洞和策略指标。
Datadog
本节介绍如何使用 Datadog 抓取指标端点。Datadog 通过运行可定制的 代理 来拉取数据进行监控,该代理会抓取可用端点以获取任何公开的指标。OpenMetrics 和 Prometheus 检查已包含在代理中,因此您无需在容器或主机上安装任何其他软件。
本指南假设您拥有 Datadog 账户和 Datadog API 密钥。请参阅 Datadog 文档 以开始使用。
配置 Datadog 代理
要开始收集指标,您需要编辑代理的 OpenMetrics 检查配置文件。如果将代理作为容器运行,则该文件必须挂载到 /etc/datadog-agent/conf.d/openmetrics.d/conf.yaml。
以下示例展示了一个 Datadog 配置,它:
- 指定 OpenMetrics 端点,目标为
dockerscoutpolicyDocker 组织 - 所有收集的指标都将带有前缀的
namespace - 您希望代理抓取的
metrics(scout_*) - 一个
auth_token部分,用于 Datadog 代理使用 Docker PAT 作为不记名令牌向指标端点进行身份验证。
instances:
- openmetrics_endpoint: "https://api.scout.docker.com/v1/exporter/org/dockerscoutpolicy/metrics"
namespace: "scout-metrics-exporter"
metrics:
- scout_*
auth_token:
reader:
type: file
path: /var/run/secrets/scout-metrics-exporter/token
writer:
type: header
name: Authorization
value: Bearer <TOKEN>重要请勿替换上述配置示例中的
<TOKEN>占位符。它必须保持不变。只需确保 Docker PAT 已正确挂载到 Datadog 代理中指定的 文件系统路径。将文件保存为conf.yaml并重新启动代理。
当您创建自己的 Datadog 代理配置时,请务必编辑 openmetrics_endpoint 属性,将其目标设置为您的组织,方法是将 dockerscoutpolicy 替换为您的 Docker 组织命名空间。
Datadog 示例项目
如果您没有设置 Datadog 服务器,可以使用 Docker Compose 运行一个示例项目。该示例包含一个作为容器运行的 Datadog 代理,用于抓取已加入 Docker Scout 的 Docker 组织的指标。此示例项目假定您拥有 Datadog 帐户、API 密钥和 Datadog 站点。
克隆启动模板,用于引导 Datadog Compose 服务,以抓取 Docker Scout 指标端点
$ git clone git@github.com:dockersamples/scout-metrics-exporter.git $ cd scout-metrics-exporter/datadog创建 Docker 访问令牌 并将其存储在模板目录下
/datadog/token的纯文本文件中。令牌$ echo $DOCKER_PAT > ./token在
/datadog/compose.yaml文件中,用您的 Datadog 部署值更新DD_API_KEY和DD_SITE环境变量。datadog-agent: container_name: datadog-agent image: gcr.io/datadoghq/agent:7 environment: - DD_API_KEY=${DD_API_KEY} # e.g. 1b6b3a42... - DD_SITE=${DD_SITE} # e.g. datadoghq.com - DD_DOGSTATSD_NON_LOCAL_TRAFFIC=true volumes: - /var/run/docker.sock:/var/run/docker.sock:ro - ./conf.yaml:/etc/datadog-agent/conf.d/openmetrics.d/conf.yaml:ro - ./token:/var/run/secrets/scout-metrics-exporter/token:rovolumes部分将主机上的 Docker 套接字挂载到容器。这在作为容器运行时需要获取准确的主机名(此处有更多详细信息)。它还会挂载代理的配置文件和 Docker 访问令牌。
编辑
/datadog/config.yaml文件,将openmetrics_endpoint属性中的占位符<ORG>替换为您要收集指标的 Docker 组织的命名空间。instances: - openmetrics_endpoint: "https://api.scout.docker.com/v1/exporter/org/<<ORG>>/metrics" namespace: "scout-metrics-exporter" # ...启动 Compose 服务。
docker compose up -d
如果配置正确,当您运行代理的状态命令时,您应该在“正在运行的检查”下看到 OpenMetrics 检查,其输出应类似于
openmetrics (4.2.0)
-------------------
Instance ID: openmetrics:scout-prometheus-exporter:6393910f4d92f7c2 [OK]
Configuration Source: file:/etc/datadog-agent/conf.d/openmetrics.d/conf.yaml
Total Runs: 1
Metric Samples: Last Run: 236, Total: 236
Events: Last Run: 0, Total: 0
Service Checks: Last Run: 1, Total: 1
Average Execution Time : 2.537s
Last Execution Date : 2024-05-08 10:41:07 UTC (1715164867000)
Last Successful Execution Date : 2024-05-08 10:41:07 UTC (1715164867000)有关选项的完整列表,请查看通用 OpenMetrics 检查的此示例配置文件。
可视化您的数据
一旦代理配置为获取 Prometheus 指标,您就可以使用它们构建全面的 Datadog 图表、仪表板和警报。
转到您的指标摘要页面,查看此示例收集的指标。此配置将收集以 scout_ 开头的所有公开指标,命名空间为 scout_metrics_exporter。

图表中线条看起来平坦的原因是漏洞本身的性质(它们不经常变化)以及日期选择器中选择的时间间隔较短。


图表中线条看起来平坦的原因是漏洞本身的性质(它们不经常变化)以及日期选择器中选择的时间间隔较短。
抓取间隔
默认情况下,Prometheus 和 Datadog 以 15 秒的间隔抓取指标。由于漏洞数据本身的性质,通过此 API 公开的指标不太可能高频率更改。因此,指标端点默认具有 60 分钟的缓存,这意味着建议抓取间隔为 60 分钟或更长。如果将抓取间隔设置为小于 60 分钟,您将在该时间窗口内多次抓取时看到相同的指标数据。
要更改抓取间隔
- Prometheus:在全局或作业级别的 Prometheus 配置文件中设置
scrape_interval字段。 - Datadog:在 Datadog 代理配置文件中设置
min_collection_interval属性,请参阅Datadog 文档。
撤销访问令牌
如果您怀疑您的 PAT 已被泄露或不再需要,您可以随时撤销它。要撤销 PAT,请按照创建和管理访问令牌中的步骤进行操作。
撤销 PAT 会立即使令牌失效,并阻止 Prometheus 使用该令牌抓取指标。您需要创建一个新的 PAT 并更新 Prometheus 配置以使用新令牌。